Tessabyte (ex TamoSoft Throughput Test)
Présentation de Tessabyte (ex TamoSoft Throughput Test) par Telecharger.com
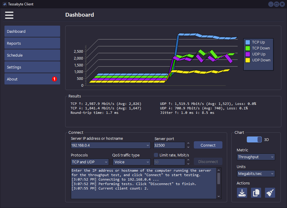
TamoSoft Throughput Test test le débit du réseau câblé et sans fil au sein même d'une installation grâce à l'analyse des échanges de données par protocole TCP et UDP. Le test peut s'effectuer entre machines physiques ou virtuelles, la première solution étant préférable, afin d'obtenir un maximum d'informations sur les débits réels, la disponibilité, les délais de transmission, la gigue ou le taux de perte de paquets. TamoSoft Throughput Test prend en charge les connexions IPV4 et IPV6 et permet d'évaluer les performances du réseau en fonction de la qualité de service (QoS) pour présenter des résultats sous forme de graphiques en 3D pour une meilleure lisibilité.
TamoSoft Throughput Test a été racheté en 2024 par Netmantics, le logiciel a ainsi changé de nom et s'appelle désormais Tessabyte.
Publicité
Caractéristiques
| Version | 2.0 build 93 |
| Dernière mise à jour | 03/02/2026 |
| Licence | Gratuit |
| Taille | 18.42 Mo |
| Systèmes d'exploitation | Linux, macOS, Windows 10/11 |
| Langue | Anglais |
Télécharger Tessabyte (ex TamoSoft Throughput Test)
Les alternatives à Tessabyte (ex TamoSoft Throughput Test)
TeamViewer
Prenez la main sur un ordinateur ou un smartphone à distance avec…
Psiphon
Outrepassez la censure internet avec ce VPN/Proxy open source
GNS3
Établissez la topologie d'un système d'exploitation réseau et testez-la avant de la…
ONVIF Device Manager
Gérez les réseaux Onvif grâce à ce projet open-source

